SmartDesk Service Management

Giải pháp toàn diện cho ITSM & ITAM, chuẩn hóa theo ITIL4

Nâng Tầm Quản Trị – Tối Ưu Vận Hành – Nâng Cao Trải Nghiệm – Đón Đầu Tương Lai Số


SmartDesk là nền tảng hợp nhất quản trị dịch vụ CNTT (ITSM) và quản lý tài sản CNTT (ITAM). Giải pháp giúp doanh nghiệp chuẩn hóa quy trình theo chuẩn ITIL 4, nâng cao hiệu quả vận hành, kiểm soát toàn diện tài sản CNTT và cải thiện trải nghiệm người dùng một cách bền vững.

Lợi ích vượt trội cho doanh nghiệp

  • Tối ưu chi phí.
  • Tăng cường quản trị rủi ro.
  • Nâng cao hiệu quả vận hành.
  • Hỗ trợ ra quyết định thông minh.
  • Cải thiện trải nghiệm người dùng.

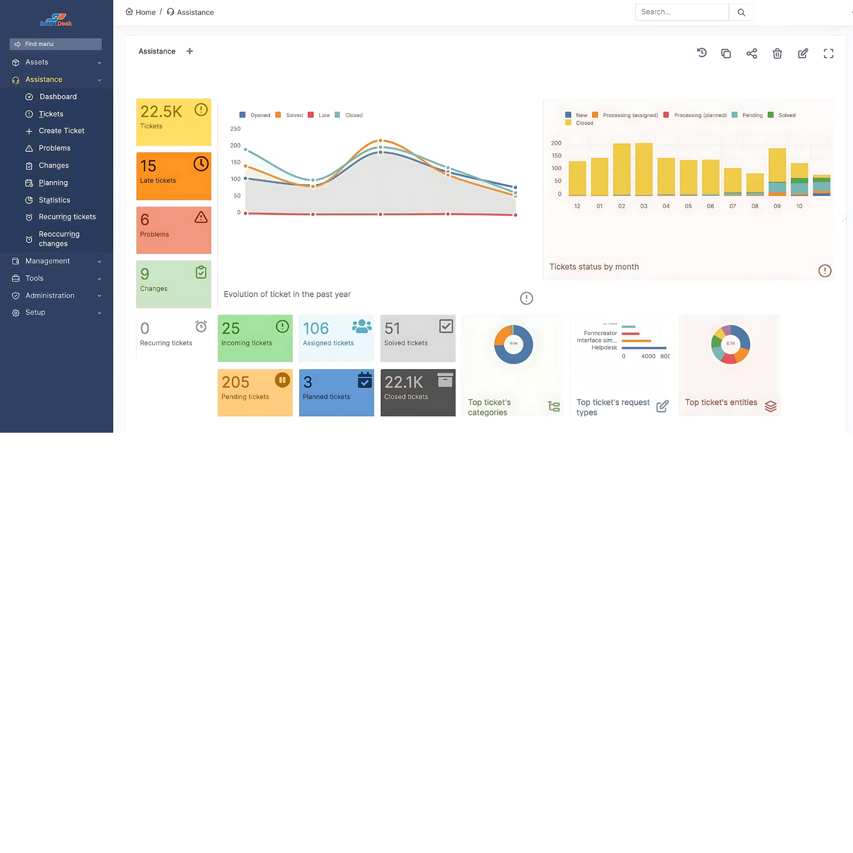
Các tính năng nổi bật

Ảnh 1

SmartDesk cung cấp một bộ tính năng mạnh mẽ, giúp doanh nghiệp quản lý toàn diện:

  • Quản lý Dịch vụ CNTT (ITSM) theo ITIL (Helpdesk chuyên nghiệp).
  • CMDB và Quản lý Tài sản CNTT (ITAM) toàn diện.
  • Quản lý Giấy phép & Hợp đồng, cảnh báo tự động khi sắp hết hạn.
  • Báo cáo & Dashboard động.
  • Tích hợp Hệ thống mạnh mẽ.
Ảnh 2

Điểm khác biệt & xu hướng tương lai

  • Hợp nhất ITSM & ITAM.
  • Chuyển đổi từ SLA sang XLA.
  • Mở rộng sang Enterprise Service Management (ESM): Ứng dụng quản trị dịch vụ cho các phòng ban ngoài CNTT như Nhân sự, Tài chính, Pháp chế, Chuỗi cung ứng.
  • Sẵn sàng với AI & Tự động hóa.
Demo

Gói Sản Phẩm Chính

SD - GO
Liên hệ báo giá
  • Helpdesk
  • Asset Management
  • CMDB
  • Contract
  • License
  • Project Management
  • Planning
SD - PRO
Liên hệ báo giá
  • Helpdesk
  • Asset Management
  • CMDB
  • Contract
  • License
  • Project Management
  • Planning
SD - ENTERPRISE
Liên hệ báo giá
  • Helpdesk
  • Asset Management
  • CMDB
  • Contract
  • License
  • Project Management
  • Planning
On-Premises
On-Premises
Hybrid
Hybrid
On-Cloud
On-Cloud
Array
(
)